Freddy AI Agent is designed to enhance agent productivity by freeing up their time for high value work. With numerous Freddy AI Agent features available to use, tracking their overall usage and impact can become complex.
The introduction of Freddy AI Agent reporting aims to provide insights into the AI Agent's usage in your organisation and the impact of Freddy AI on your service desk metrics.
The Freddy AI Agent Overview curated report is accessible to users with the View, Edit, and Manage permissions for the report. However, by default, the report is accessible to all the account admins on your account.
Access the report
To access the Freddy AI Agent Overview report:
Go to Reporting > Analytics > Curated reports. Select Freddy AI Agent Overview. The report's Overview tab opens.
Overview tab
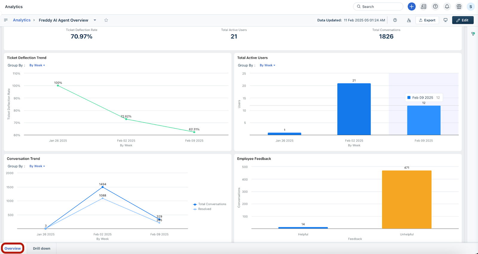
In the Overview tab of this curated report, you can review the following key metrics over a selected time period:
Ticket Deflection Rate and Ticket Deflection Trend
Total Active Users
Total Conversations and Conversation Trend
Employee Feedback on the conversations
Here are the definitions of the metrics mentioned above:
Drill down tab
In the Drill down tab, you can review the following key data metrics:
Conversation Trend based on the total number of conversations vs. resolved/converted to tickets/agent intervened/unanswered conversations
Top Resolved Topics by Freddy AI Agent
Top Unanswered Topics by Freddy AI Agent
Here are the definitions of the metrics mentioned above:
Additional features
Users can choose to drill down on the data by clicking the table icon in the widget.
The data is displayed in tabular format.
Users can choose to visualize the data based on other attributes, such as various time periods (by week, by month) using the Group By option.
Users can view more answered and unanswered topics using the Rank Order option.
Default filters
You can apply the following filters to view specific data in the widgets of any tab.
Date Range: Select the required date range from this dropdown, such as Today, This Week, Last 30 Days, Last Quarter, and so on. You can also set a custom date range using the Set Custom option.
Agent Groups: Search and select/deselect a specific agent group or multiple agent groups with this option.
Requester Groups: Search and select/deselect a specific requester group or multiple requester groups with this option.






